Table of Contents
Defined in /modules/blocks/monitoring.nix.
This block sets up the monitoring stack for Self Host Blocks. It is composed of:
Grafana as the dashboard frontend.
Prometheus as the database for metrics.
Loki as the database for logs.
Declarative LDAP Configuration.
Needed LDAP groups are created automatically.
Declarative SSO Configuration.
When SSO is enabled, login with user and password is disabled.
Registration is enabled through SSO.
Access through subdomain using reverse proxy.
Access through HTTPS using reverse proxy.
Integration with the dashboard contract for displaying user facing application in a dashboard. Manual
Out of the box integration with Scrutiny service for Hard Drives monitoring. Manual
The following snippet assumes a few blocks have been setup already:
the secrets block with SOPS,
the shb.ssl block,
the shb.lldap block.
the shb.authelia block.
{
shb.monitoring = {
enable = true;
subdomain = "grafana";
inherit domain;
contactPoints = [ "me@example.com" ];
adminPassword.result = config.shb.sops.secret."monitoring/admin_password".result;
secretKey.result = config.shb.sops.secret."monitoring/secret_key".result;
sso = {
enable = true;
authEndpoint = "https://${config.shb.authelia.subdomain}.${config.shb.authelia.domain}";
sharedSecret.result = config.shb.sops.secret."monitoring/oidcSecret".result;
sharedSecretForAuthelia.result = config.shb.sops.secret."monitoring/oidcAutheliaSecret".result;
};
};
shb.sops.secret."monitoring/admin_password".request = config.shb.monitoring.adminPassword.request;
shb.sops.secret."monitoring/secret_key".request = config.shb.monitoring.secretKey.request;
shb.sops.secret."monitoring/oidcSecret".request = config.shb.monitoring.sso.sharedSecret.request;
shb.sops.secret."monitoring/oidcAutheliaSecret" = {
request = config.shb.monitoring.sso.sharedSecretForAuthelia.request;
settings.key = "monitoring/oidcSecret";
};
};
Secrets can be randomly generated with nix run nixpkgs#openssl -- rand -hex 64.
With that, Grafana, Prometheus, Loki and Promtail are setup! You can access Grafana at
grafana.example.com with user admin and the password from the sops key monitoring/admin_password.
I recommend adding an SMTP server configuration so you receive alerts by email:
shb.monitoring.smtp = {
from_address = "grafana@$example.com";
from_name = "Grafana";
host = "smtp.mailgun.org";
port = 587;
username = "postmaster@mg.example.com";
passwordFile = config.sops.secrets."monitoring/smtp".path;
};
sops.secrets."monitoring/secret_key" = {
sopsFile = ./secrets.yaml;
mode = "0400";
owner = "grafana";
group = "grafana";
restartUnits = [ "grafana.service" ];
};
Since all logs are now stored in Loki, you can probably reduce the systemd journal retention time with:
# See https://www.freedesktop.org/software/systemd/man/journald.conf.html#SystemMaxUse=
services.journald.extraConfig = ''
SystemMaxUse=2G
SystemKeepFree=4G
SystemMaxFileSize=100M
MaxFileSec=day
'';
Other options are accessible through the upstream services modules. You might for example want to update the metrics retention time with:
services.prometheus.retentionTime = "60d";
Integration with the dashboard contract is provided by the dashboard option.
For example using the Homepage service:
{
shb.homepage.servicesGroups.Admin.services.Grafana = {
sortOrder = 10;
dashboard.request = config.shb.monitoring.dashboard.request;
};
}
There is also an integration for the scrutiny service, see next section.
Integration with the Scrutiny service is enabled by default and setup automatically.
The web interface will be served under the scrutiny.subdomain option.
If you don’t want the web interface, set the option to null.
For integration with the dashboard contract:
{
shb.homepage.servicesGroups.Admin.services.Scrutiny = {
sortOrder = 11;
dashboard.request = config.shb.monitoring.scrutiny.dashboard.request;
};
}
Self Host Blocks will create automatically the following resources:
For Grafana:
datasources
dashboards
contact points
notification policies
alerts
For Prometheus, the following exporters and related scrapers:
node
smartctl
nginx
For Loki, the following exporters and related scrapers:
systemd
Those resources are namespaced as appropriate under the Self Host Blocks namespace:

This dashboard is meant to be the first stop to understand why a service is misbehaving.


The yellow and red dashed vertical bars correspond to the Requests Error Budget Alert firing.
This dashboard is meant to be the first stop to understand why a service is performing poorly.



See Nextcloud service manual.
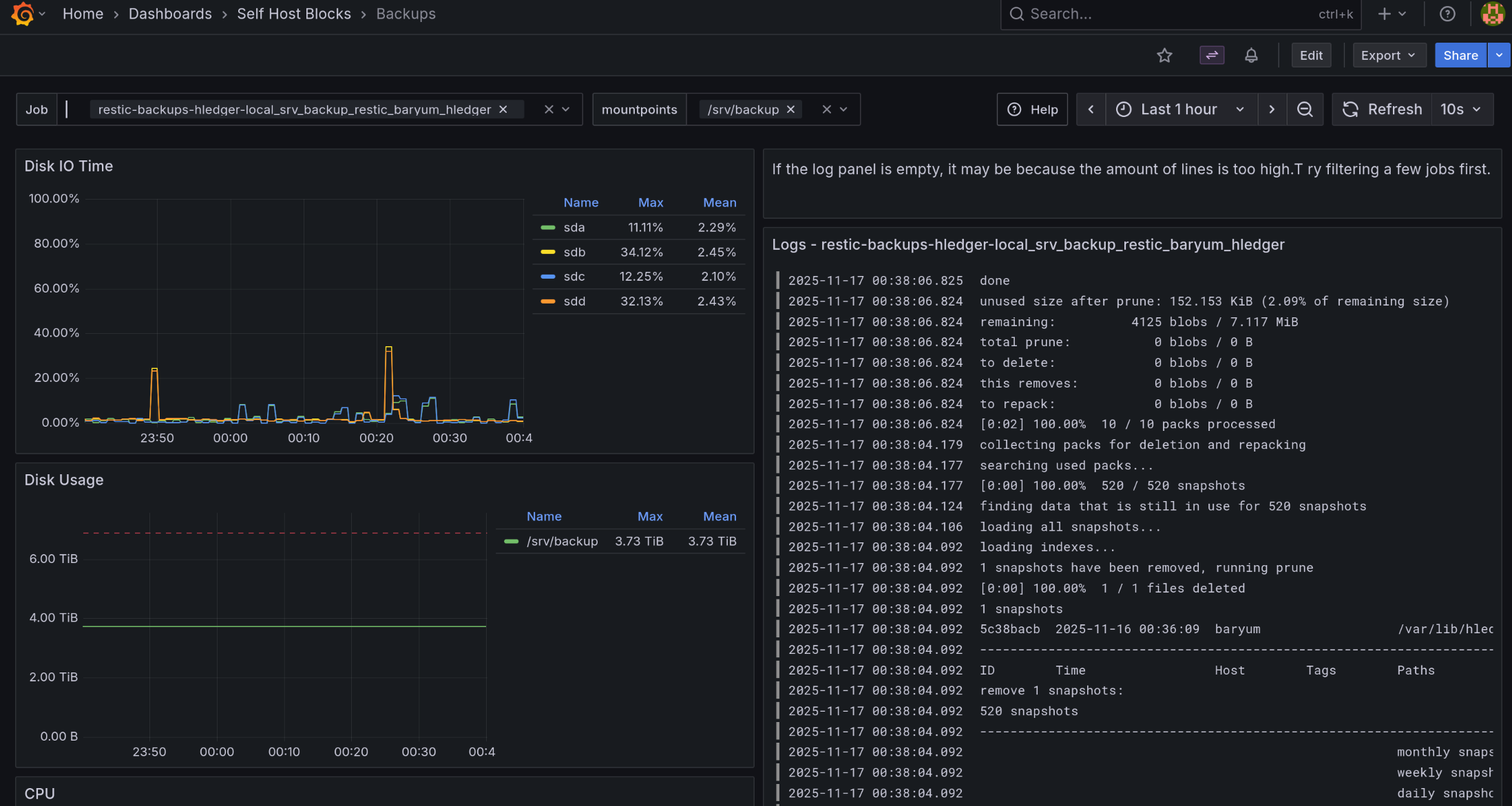
This dashboard shows Restic and BorgBackup backup jobs, or any job with “backup” in the systemd service name.
Variables:
The “Job” variable allows to select one or more backup jobs. “All” is the default.
The “mountpoints” variable allows to select only relevant mountpoints for backup. “All” is the default.
The most important graphs are the first three:
“Backup Jobs in the Past Week”: Shows stats on all backup jobs that ran in the past. It is sorted by the “Failed” column in descending order. This way, one can directly see when a job has failures.
“Schedule”: Shows when a job will run. The unit is “Datetime from Now” meaning it shows when a job ran or will run relative to the current time. An annotation will show up when the “Late Backups” alert fired or resolved.
“Backup jobs”: Shows when a backup job ran. Normally, jobs running for less than 15 seconds will not show up in the graph. We crafted a query that still shows them but the length is 15 seconds, even if the backup job took less time to run.



The “Late Backups” alert will fire if a backup job did not run at all in the last 24 hours or if all runs were failures in the last 24 hours. It will show up as annotations in the “Schedule” panel of the dashboard.


This alert will fire when the ratio between number of requests getting a 5XX response from a service and the total requests to that service exceeds 1%.


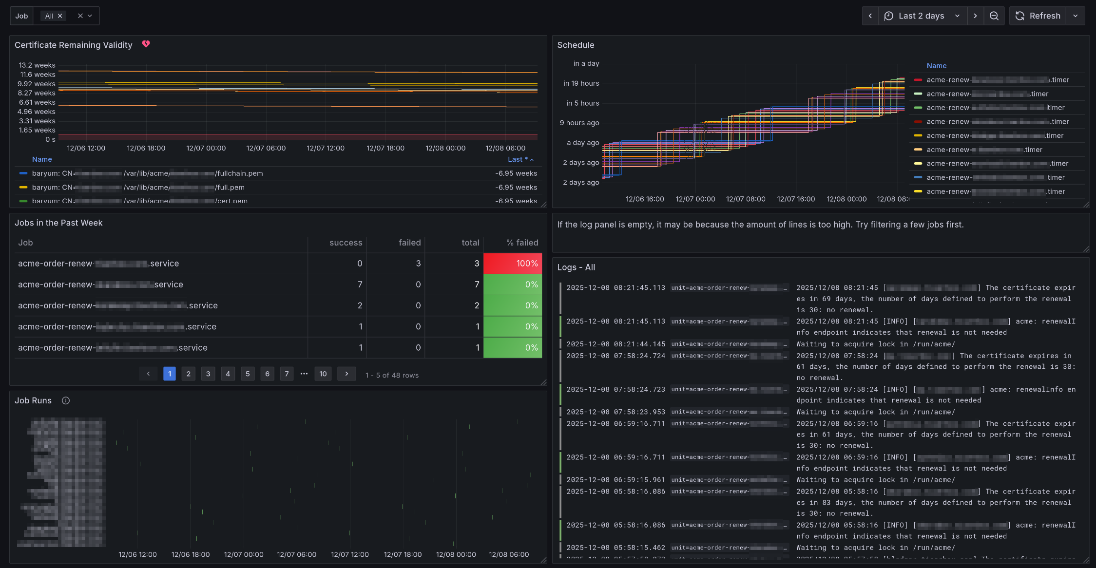
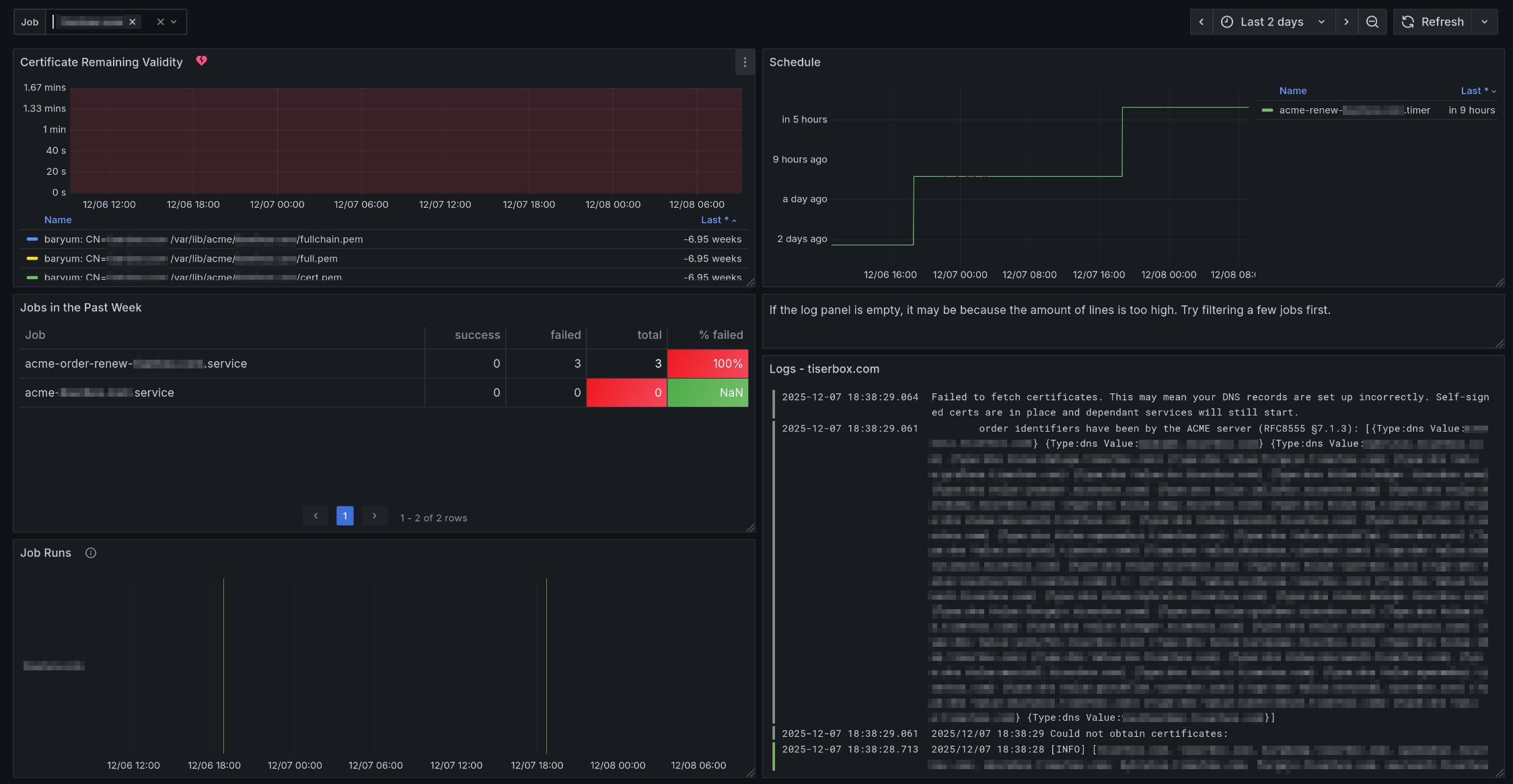
This dashboard shows Let’s Encrypt renewal and setup jobs, or any job starting with “acme-” in the systemd service name.
Variables:
The “Job” variable allows to focus on one or more certificate. “All” is the default.
Graphs:
“Certificate Remaining Validity”: Shows in how long will certificates expire.
It shows all files under /var/lib/acme.
An annotation will show up when the “Certificate Did Not Renew” alert fired or resolved.
“Schedule”: Shows when a job will run. The unit is “Datetime from Now” meaning it shows when a job ran or will run relative to the current time.
“Jobs in the Past Week”: Shows stats on all renewal jobs that ran in the past. It is sorted by the “Failed” column in descending order. This way, one can directly see when a job has failures. Note, the stats is not accurate because detecting jobs taking taking less than 15 seconds is not supported well.
“Job Runs”: Shows when a renewal job ran. Normally, jobs running for less than 15 seconds will not show up in the graph. We crafted a query that still shows them but the length is 100 seconds, even if the job took less time to run.


The “Certificate Did Not Renew” alert will fire if a backup job did not run at all in the last 24 hours or if all runs were failures in the last 24 hours. It will show up as annotations in the “Schedule” panel of the dashboard.

To save the fluent-bit folder in an impermanence setup, add:
{
shb.zfs.datasets."safe/monitoring-fluent-bit".path = config.shb.jellyfin.impermanence.fluent-bit;
}
shb.monitoring.enable
Whether to enable selfhostblocks.monitoring.
Type: boolean
Default:
false
Example:
true
Declared by:
<selfhostblocks/modules/blocks/monitoring.nix>
|
shb.monitoring.adminPassword
Initial admin password.
Type: submodule
Declared by:
<selfhostblocks/modules/blocks/monitoring.nix>
|
shb.monitoring.adminPassword.request
Request part of the secret contract.
Options set by the requester module enforcing some properties the secret should have.
Type: submodule
Default:
""
Declared by:
<selfhostblocks/modules/blocks/monitoring.nix>
|
shb.monitoring.adminPassword.request.group
Linux group owning the secret file.
Type: string
Default:
"grafana"
Declared by:
<selfhostblocks/modules/blocks/monitoring.nix>
|
shb.monitoring.adminPassword.request.mode
Mode of the secret file.
Type: string
Default:
"0400"
Declared by:
<selfhostblocks/modules/blocks/monitoring.nix>
|
shb.monitoring.adminPassword.request.owner
Linux user owning the secret file.
Type: string
Default:
"grafana"
Declared by:
<selfhostblocks/modules/blocks/monitoring.nix>
|
shb.monitoring.adminPassword.request.restartUnits
Systemd units to restart after the secret is updated.
Type: list of string
Default:
[
"grafana.service"
]
Declared by:
<selfhostblocks/modules/blocks/monitoring.nix>
|
shb.monitoring.adminPassword.result
Result part of the secret contract.
Options set by the provider module that indicates where the secret can be found.
Type: submodule
Default:
{
path = "/run/secrets/secret";
}
Declared by:
<selfhostblocks/modules/blocks/monitoring.nix>
|
shb.monitoring.adminPassword.result.path
Path to the file containing the secret generated out of band.
This path will exist after deploying to a target host, it is not available through the nix store.
Type: absolute path
Default:
"/run/secrets/secret"
Declared by:
<selfhostblocks/modules/blocks/monitoring.nix>
|
shb.monitoring.contactPoints
List of email addresses to send alerts to
Type: list of string
Default:
[ ]
Declared by:
<selfhostblocks/modules/blocks/monitoring.nix>
|
shb.monitoring.dashboard
Dashboard contract consumer
Type: submodule
Default:
{ }
Declared by:
<selfhostblocks/modules/blocks/monitoring.nix>
|
shb.monitoring.dashboard.request
Request part of the dashboard contract.
Type: submodule
Default:
{ }
Declared by:
<selfhostblocks/modules/blocks/monitoring.nix>
|
shb.monitoring.dashboard.request.externalUrl
URL at which the service can be accessed.
This URL should go through the reverse proxy.
Type: string
Default:
"https://\${config.shb.monitoring.subdomain}.\${config.shb.monitoring.domain}"
Example:
"https://jellyfin.example.com"
Declared by:
<selfhostblocks/modules/blocks/monitoring.nix>
|
shb.monitoring.dashboard.request.internalUrl
URL at which the service can be accessed directly.
This URL should bypass the reverse proxy. It can be used for example to ping the service and making sure it is up and running correctly.
Type: null or string
Default:
"https://\${config.shb.monitoring.subdomain}.\${config.shb.monitoring.domain}"
Example:
"http://127.0.0.1:8081"
Declared by:
<selfhostblocks/modules/blocks/monitoring.nix>
|
shb.monitoring.dashboard.result
Result part of the dashboard contract.
No option is provided here.
Type: submodule
Default:
{ }
Declared by:
<selfhostblocks/modules/blocks/monitoring.nix>
|
shb.monitoring.dashboards
Dashboards to provision under ‘Self Host Blocks’ folder.
Type: list of absolute path
Default:
[ ]
Declared by:
<selfhostblocks/modules/blocks/monitoring.nix>
|
shb.monitoring.debugLog
Set to true to enable debug logging of the infrastructure serving Grafana.
Type: boolean
Default:
false
Example:
true
Declared by:
<selfhostblocks/modules/blocks/monitoring.nix>
|
shb.monitoring.domain
domain under which Grafana will be served.
Type: string
Example:
"mydomain.com"
Declared by:
<selfhostblocks/modules/blocks/monitoring.nix>
|
shb.monitoring.grafanaPort
Port where Grafana listens to HTTP requests.
Type: 16 bit unsigned integer; between 0 and 65535 (both inclusive)
Default:
3000
Declared by:
<selfhostblocks/modules/blocks/monitoring.nix>
|
shb.monitoring.impermanence
Paths to save when using impermanence setup.
Type: attribute set of string
Default:
{
fluent-bit = "/var/fluent-bit";
}
Declared by:
<selfhostblocks/modules/blocks/monitoring.nix>
|
shb.monitoring.ldap
Setup LDAP integration.
Type: submodule
Default:
{ }
Declared by:
<selfhostblocks/modules/blocks/monitoring.nix>
|
shb.monitoring.ldap.adminGroup
Group users must belong to to be admins in Grafana.
Type: string
Default:
"monitoring_admin"
Declared by:
<selfhostblocks/modules/blocks/monitoring.nix>
|
shb.monitoring.ldap.userGroup
Group users must belong to to be able to login to Grafana.
Type: string
Default:
"monitoring_user"
Declared by:
<selfhostblocks/modules/blocks/monitoring.nix>
|
shb.monitoring.lokiMajorVersion
Switching from version 2 to 3 requires manual intervention https://grafana.com/docs/loki/latest/setup/upgrade/#main–unreleased. So this let’s the user upgrade at their own pace.
Type: one of 2, 3
Default:
2
Declared by:
<selfhostblocks/modules/blocks/monitoring.nix>
|
shb.monitoring.lokiPort
Port where Loki listens to HTTP requests.
Type: 16 bit unsigned integer; between 0 and 65535 (both inclusive)
Default:
3002
Declared by:
<selfhostblocks/modules/blocks/monitoring.nix>
|
shb.monitoring.orgId
Org ID where all self host blocks related config will be stored.
Type: signed integer
Default:
1
Declared by:
<selfhostblocks/modules/blocks/monitoring.nix>
|
shb.monitoring.prometheusPort
Port where Prometheus listens to HTTP requests.
Type: 16 bit unsigned integer; between 0 and 65535 (both inclusive)
Default:
3001
Declared by:
<selfhostblocks/modules/blocks/monitoring.nix>
|
shb.monitoring.scrutiny.enable
Whether to enable scrutiny service.
Type: boolean
Default:
true
Example:
true
Declared by:
<selfhostblocks/modules/blocks/monitoring.nix>
|
shb.monitoring.scrutiny.dashboard
Dashboard contract consumer
Type: submodule
Default:
{ }
Declared by:
<selfhostblocks/modules/blocks/monitoring.nix>
|
shb.monitoring.scrutiny.dashboard.request
Request part of the dashboard contract.
Type: submodule
Default:
{ }
Declared by:
<selfhostblocks/modules/blocks/monitoring.nix>
|
shb.monitoring.scrutiny.dashboard.request.externalUrl
URL at which the service can be accessed.
This URL should go through the reverse proxy.
Type: string
Default:
"https://\${config.shb.monitoring.scrutiny.subdomain}.\${config.shb.monitoring.domain}"
Example:
"https://jellyfin.example.com"
Declared by:
<selfhostblocks/modules/blocks/monitoring.nix>
|
shb.monitoring.scrutiny.dashboard.request.internalUrl
URL at which the service can be accessed directly.
This URL should bypass the reverse proxy. It can be used for example to ping the service and making sure it is up and running correctly.
Type: null or string
Default:
"https://127.0.0.1.\${config.services.scrutiny.settings.web.listen.port}"
Example:
"http://127.0.0.1:8081"
Declared by:
<selfhostblocks/modules/blocks/monitoring.nix>
|
shb.monitoring.scrutiny.dashboard.result
Result part of the dashboard contract.
No option is provided here.
Type: submodule
Default:
{ }
Declared by:
<selfhostblocks/modules/blocks/monitoring.nix>
|
shb.monitoring.scrutiny.subdomain
If a string, this will be the subdomain under which the scrutiny web interface will be servced.
If null, the web interface will not be served and only the prometheus metrics will be accessible.
Type: null or string
Default:
"scrutiny"
Declared by:
<selfhostblocks/modules/blocks/monitoring.nix>
|
shb.monitoring.secretKey
Secret key used for signing.
Type: submodule
Declared by:
<selfhostblocks/modules/blocks/monitoring.nix>
|
shb.monitoring.secretKey.request
Request part of the secret contract.
Options set by the requester module enforcing some properties the secret should have.
Type: submodule
Default:
""
Declared by:
<selfhostblocks/modules/blocks/monitoring.nix>
|
shb.monitoring.secretKey.request.group
Linux group owning the secret file.
Type: string
Default:
"grafana"
Declared by:
<selfhostblocks/modules/blocks/monitoring.nix>
|
shb.monitoring.secretKey.request.mode
Mode of the secret file.
Type: string
Default:
"0400"
Declared by:
<selfhostblocks/modules/blocks/monitoring.nix>
|
shb.monitoring.secretKey.request.owner
Linux user owning the secret file.
Type: string
Default:
"grafana"
Declared by:
<selfhostblocks/modules/blocks/monitoring.nix>
|
shb.monitoring.secretKey.request.restartUnits
Systemd units to restart after the secret is updated.
Type: list of string
Default:
[
"grafana.service"
]
Declared by:
<selfhostblocks/modules/blocks/monitoring.nix>
|
shb.monitoring.secretKey.result
Result part of the secret contract.
Options set by the provider module that indicates where the secret can be found.
Type: submodule
Default:
{
path = "/run/secrets/secret";
}
Declared by:
<selfhostblocks/modules/blocks/monitoring.nix>
|
shb.monitoring.secretKey.result.path
Path to the file containing the secret generated out of band.
This path will exist after deploying to a target host, it is not available through the nix store.
Type: absolute path
Default:
"/run/secrets/secret"
Declared by:
<selfhostblocks/modules/blocks/monitoring.nix>
|
shb.monitoring.smtp
SMTP options.
Type: null or (submodule)
Default:
null
Declared by:
<selfhostblocks/modules/blocks/monitoring.nix>
|
shb.monitoring.smtp.from_address
SMTP address from which the emails originate.
Type: string
Example:
"vaultwarden@mydomain.com"
Declared by:
<selfhostblocks/modules/blocks/monitoring.nix>
|
shb.monitoring.smtp.from_name
SMTP name from which the emails originate.
Type: string
Default:
"Grafana"
Declared by:
<selfhostblocks/modules/blocks/monitoring.nix>
|
shb.monitoring.smtp.host
SMTP host to send the emails to.
Type: string
Declared by:
<selfhostblocks/modules/blocks/monitoring.nix>
|
shb.monitoring.smtp.passwordFile
File containing the password to connect to the SMTP host.
Type: string
Declared by:
<selfhostblocks/modules/blocks/monitoring.nix>
|
shb.monitoring.smtp.port
SMTP port to send the emails to.
Type: 16 bit unsigned integer; between 0 and 65535 (both inclusive)
Default:
25
Declared by:
<selfhostblocks/modules/blocks/monitoring.nix>
|
shb.monitoring.smtp.username
Username to connect to the SMTP host.
Type: string
Declared by:
<selfhostblocks/modules/blocks/monitoring.nix>
|
shb.monitoring.ssl
Path to SSL files
Type: null or (open submodule of anything)
Default:
null
Declared by:
<selfhostblocks/modules/blocks/monitoring.nix>
|
shb.monitoring.ssl.paths
Paths where the files for the certificate will be located.
This option is the contract output of the shb.certs.certs SSL block.
Type: open submodule of anything
Declared by:
<selfhostblocks/modules/blocks/monitoring.nix>
|
shb.monitoring.ssl.paths.cert
Path to the cert file.
Type: absolute path
Declared by:
<selfhostblocks/modules/blocks/monitoring.nix>
|
shb.monitoring.ssl.paths.key
Path to the key file.
Type: absolute path
Declared by:
<selfhostblocks/modules/blocks/monitoring.nix>
|
shb.monitoring.ssl.systemdService
Systemd oneshot service used to generate the certificate. Ends with the .service suffix.
Use this if downstream services must wait for the certificates to be generated before starting.
Type: string
Example:
"cert-generator.service"
Declared by:
<selfhostblocks/modules/blocks/monitoring.nix>
|
shb.monitoring.sso
Setup SSO integration.
Type: submodule
Default:
{ }
Declared by:
<selfhostblocks/modules/blocks/monitoring.nix>
|
shb.monitoring.sso.enable
Whether to enable SSO integration…
Type: boolean
Default:
false
Example:
true
Declared by:
<selfhostblocks/modules/blocks/monitoring.nix>
|
shb.monitoring.sso.authEndpoint
Endpoint to the SSO provider.
Type: string
Default:
null
Example:
"https://authelia.example.com"
Declared by:
<selfhostblocks/modules/blocks/monitoring.nix>
|
shb.monitoring.sso.authorization_policy
Require one factor (password) or two factor (device) authentication.
Type: one of “one_factor”, “two_factor”
Default:
"one_factor"
Declared by:
<selfhostblocks/modules/blocks/monitoring.nix>
|
shb.monitoring.sso.clientID
Client ID for the OIDC endpoint.
Type: string
Default:
"grafana"
Declared by:
<selfhostblocks/modules/blocks/monitoring.nix>
|
shb.monitoring.sso.sharedSecret
OIDC shared secret for Grafana.
Type: submodule
Declared by:
<selfhostblocks/modules/blocks/monitoring.nix>
|
shb.monitoring.sso.sharedSecret.request
Request part of the secret contract.
Options set by the requester module enforcing some properties the secret should have.
Type: submodule
Default:
""
Declared by:
<selfhostblocks/modules/blocks/monitoring.nix>
|
shb.monitoring.sso.sharedSecret.request.group
Linux group owning the secret file.
Type: string
Default:
"root"
Declared by:
<selfhostblocks/modules/blocks/monitoring.nix>
|
shb.monitoring.sso.sharedSecret.request.mode
Mode of the secret file.
Type: string
Default:
"0400"
Declared by:
<selfhostblocks/modules/blocks/monitoring.nix>
|
shb.monitoring.sso.sharedSecret.request.owner
Linux user owning the secret file.
Type: string
Default:
"grafana"
Declared by:
<selfhostblocks/modules/blocks/monitoring.nix>
|
shb.monitoring.sso.sharedSecret.request.restartUnits
Systemd units to restart after the secret is updated.
Type: list of string
Default:
[
"grafana.service"
]
Declared by:
<selfhostblocks/modules/blocks/monitoring.nix>
|
shb.monitoring.sso.sharedSecret.result
Result part of the secret contract.
Options set by the provider module that indicates where the secret can be found.
Type: submodule
Default:
{
path = "/run/secrets/secret";
}
Declared by:
<selfhostblocks/modules/blocks/monitoring.nix>
|
shb.monitoring.sso.sharedSecret.result.path
Path to the file containing the secret generated out of band.
This path will exist after deploying to a target host, it is not available through the nix store.
Type: absolute path
Default:
"/run/secrets/secret"
Declared by:
<selfhostblocks/modules/blocks/monitoring.nix>
|
shb.monitoring.sso.sharedSecretForAuthelia
OIDC shared secret for Authelia. Must be the same as sharedSecret
Type: submodule
Declared by:
<selfhostblocks/modules/blocks/monitoring.nix>
|
shb.monitoring.sso.sharedSecretForAuthelia.request
Request part of the secret contract.
Options set by the requester module enforcing some properties the secret should have.
Type: submodule
Default: { mode = 0400; owner = config.shb.authelia.autheliaUser; group = root; restartUnits = [ ]; }
Declared by:
<selfhostblocks/modules/blocks/monitoring.nix>
|
shb.monitoring.sso.sharedSecretForAuthelia.request.group
Linux group owning the secret file.
Type: string
Default:
"root"
Declared by:
<selfhostblocks/modules/blocks/monitoring.nix>
|
shb.monitoring.sso.sharedSecretForAuthelia.request.mode
Mode of the secret file.
Type: string
Default:
"0400"
Declared by:
<selfhostblocks/modules/blocks/monitoring.nix>
|
shb.monitoring.sso.sharedSecretForAuthelia.request.owner
Linux user owning the secret file.
Type: string
Default: config.shb.authelia.autheliaUser
Declared by:
<selfhostblocks/modules/blocks/monitoring.nix>
|
shb.monitoring.sso.sharedSecretForAuthelia.request.restartUnits
Systemd units to restart after the secret is updated.
Type: list of string
Default:
[ ]
Declared by:
<selfhostblocks/modules/blocks/monitoring.nix>
|
shb.monitoring.sso.sharedSecretForAuthelia.result
Result part of the secret contract.
Options set by the provider module that indicates where the secret can be found.
Type: submodule
Default:
{
path = "/run/secrets/secret";
}
Declared by:
<selfhostblocks/modules/blocks/monitoring.nix>
|
shb.monitoring.sso.sharedSecretForAuthelia.result.path
Path to the file containing the secret generated out of band.
This path will exist after deploying to a target host, it is not available through the nix store.
Type: absolute path
Default:
"/run/secrets/secret"
Declared by:
<selfhostblocks/modules/blocks/monitoring.nix>
|
shb.monitoring.subdomain
Subdomain under which Grafana will be served.
Type: string
Example:
"grafana"
Declared by:
<selfhostblocks/modules/blocks/monitoring.nix>
|